
實驗室超純水設備
實驗室超純水機概述
實驗室超純水機是一種去離子水設備,是通過反滲透、電滲析器、離子交換器、EDI等方法去除水中陰陽離子的水處理裝置。 實驗室超純水設備性能穩定,大量應用于醫藥,電子,化工,玻璃,渡涂,鍋爐,化驗室等行業。小型去離子水設備可用自來水直接制取高純水,且運行周期長,不必頻繁維護及更換各種備件,運行極其安靜。
應用范圍
電子行業:單晶硅、半導體、集成電路塊、IC芯片封裝、顯像管、玻殼、液晶顯示器、印刷電路版、光學、光電、熱電廠。
冶金:化工、輕工、汽車制造。
制藥、醫療衛生行業: 醫藥行業的大輸液、醫藥制劑、檢驗分析、血液透析、制藥、制劑工藝用水制造 。
涂裝行業:如電鍍、電池生產、電泳漆生產線;汽車、電器、建材產品表面清洗、涂裝;玻璃、塑料表面鍍膜等 。
化工行業:如化學制藥、紡織印染、精細化工、化妝品、墨盒、日化產品等 。
實驗超純水:如工廠、大學及公司的生產實驗室、化學實驗室、物理實驗室、中試車間、醫院生化室等。
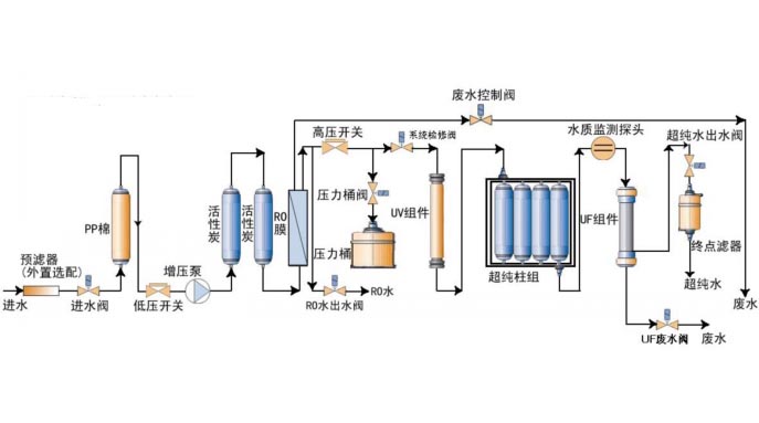
基本工藝

實驗室超純水設備工藝流程
上一篇: 鍋爐軟化水設備工藝流程
下一篇:去離子水設備工藝流程